Skip to main content
Version: 1.24

Okteto Insights

Okteto inherently generates a lot of data from developers using the platform. This includes product usage and behavior data such as developer usage, as well as infrastructure utilization and performance data like infrastructure and platform activities.

Analyzing this data can be helpful for understanding the performance of your Okteto cluster, including overall health, trends in build and deploy times, and the activity of users on the platform.

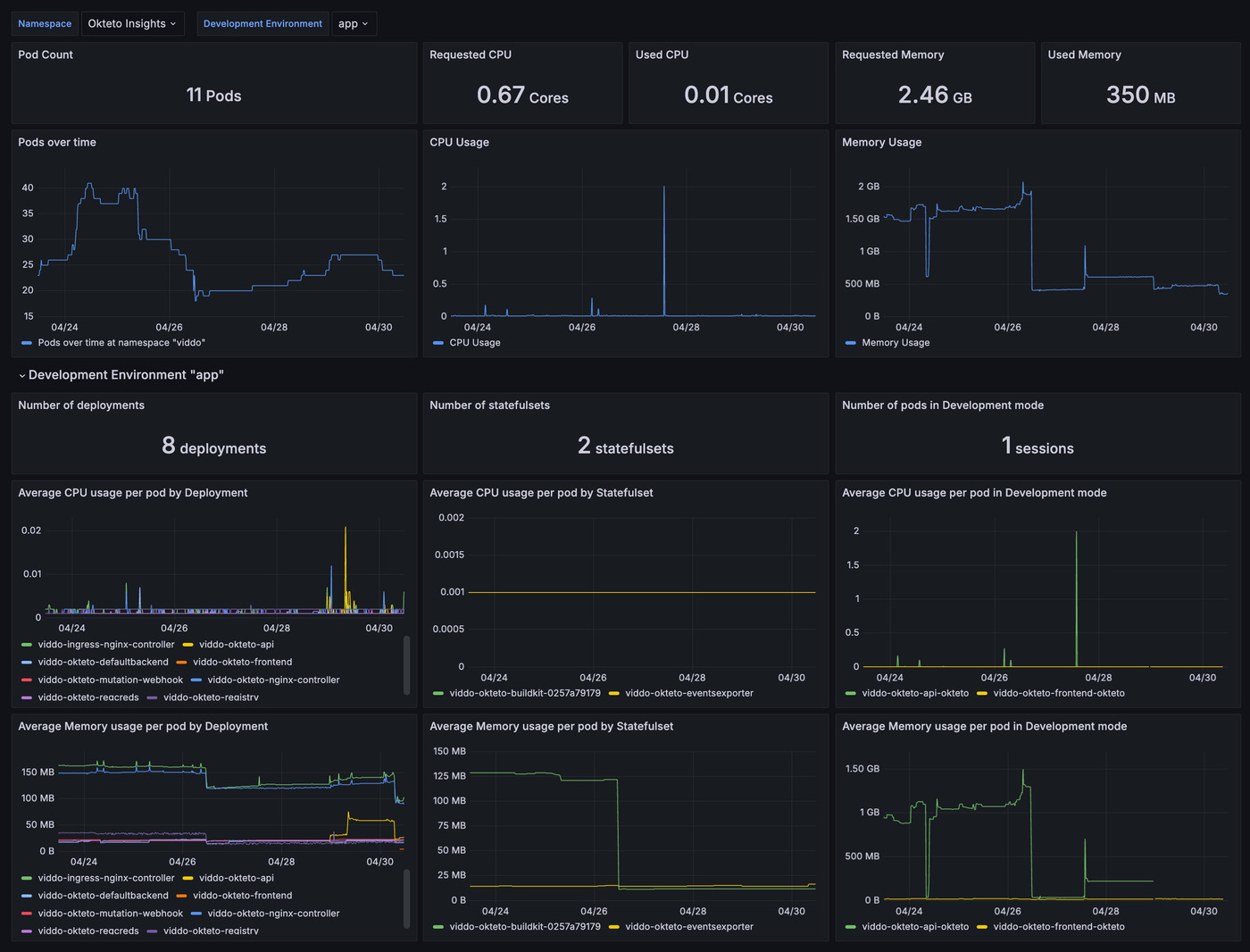
Okteto Insights Dashboard Example

How to consume Okteto Insights data

Okteto SaaS and Bring Your Own Cloud Instances

Okteto Insights is available by default for all SaaS and Bring Your Own Cloud instances. To access the Insights Dashboards, navigate to Admin -> General and scroll to the Settings section. Click on "Open Grafana" to see the Okteto Insights Grafana Dashboards.

Okteto Self Hosted Instances

Insights data is available to admin users via API endpoints that can be scraped using Prometheus. This provides a way for Okteto administrators to obtain and consume this data programmatically. For a quick setup, follow the below steps to turn on Insights and get your bearer token. Then, deploy our open-source Insights Dashboards to get started visualizing your Okteto data.

This feature is disabled by default for Self Hosted instances. To enable it you will need to set the helm setting insights.enabled to true and upgrade your Okteto instance.

Once you enable the feature, Okteto will create a new endpoint accessible through https://okteto.SUBDOMAIN/metrics where data will be available in Prometheus format. This new endpoint is protected with a bearer token which is auto-generated by Okteto. Alternatively, you can specify your own token using the secret defined in this helm setting.

To retrieve your Insights bearer token from the Okteto Admin UI, navigate to Admin -> General and scroll to the Settings section. You can copy your bearer token by clicking on the Show Insights Token button in the Insights panel.

To begin collecting and visualizing Insights data, use our sample repository. It includes setups for deploying Prometheus and Grafana, along with sample dashboards.

If you'd like to configure this yourself, you'll need to configure a scraper to connect to this endpoint using the proper token. An example of a Prometheus scraper configuration is:

- job_name: "okteto_scrapper"
scrape_interval: 5m

scheme: http
static_configs:
- targets: ["okteto.<SUBDOMAIN>:443"] # replace <SUBDOMAIN> with your Okteto subdomain
authorization:
type: Bearer
credentials: <bearer-token> # replace <bearer-token> with the token generated by Okteto
caution

Okteto Self Hosted does not provide a Prometheus instance or storage for this data. You must deploy your own Prometheus instance (or other collector platform) to consume this data and manage counters and metrics restart with the functions Prometheus provides.

Insights Dashboards

Okteto Insights Dashboard Example

Okteto provides open source Grafana dashboards based on the Insights data made available. These dashboards should enable to you quickly get started using Okteto Insights and serve as a base to build more customized metrics for your organization.

Dashboards available:

  • Node Metrics Dashboard
  • Pod Metrics Dashboard
  • Build and Deploy Metrics Dashboard
  • Namespace, Preview, and Deploy Metrics Dashboard

Get started with the dashboards here: https://github.com/okteto/insights-dashboards

What data is available

As part of Okteto Insights, we are offering the following metric groupings:

note

All metrics provided by Okteto will have the prefix okteto_

Okteto will progressively make more data available through this endpoint. The following metrics are available today:

Node Metrics

Metric NameTypeDescriptionLabels
okteto_system_nodegaugeThis metric represents the number of nodes running Okteto.none
okteto_system_node_memory_bytesgaugeThis metric represents the total memory (in bytes) available for allocating to a node.node_name
okteto_system_node_memory_requested_bytesgaugeThis metric represents the total memory (in bytes) requested for a node.node_name
okteto_system_node_memory_usage_bytesgaugeThis metric represents the total memory (in bytes) in use for a node.node_name
okteto_system_node_cpu_coresgaugeThis metric represents the total CPU cores available for allocating to a node.node_name
okteto_system_node_cpu_requested_coresgaugeThis metric represents the total CPU cores requested for a node.node_name
okteto_system_node_cpu_usage_coresgaugeThis metric represents the total CPU cores in use for a node.node_name
  • Node Metrics label definitions:
    • node_name: Contains the name of the node represented

Pod Metrics

Metric NameTypeDescriptionLabels
okteto_system_pod_container_cpu_requests_coresgaugeThis metric represents the total CPU requested of a pod and standard container at that point in time.container_name, pod_name, namespace, node_name, devenv_name, pod_type, controller_type, controller_name
okteto_system_pod_container_cpu_limits_coresgaugeThis metric represents the CPU limits of a specific pod and standard container at that point in time.container_name, pod_name, namespace, node_name, devenv_name, pod_type, controller_type, controller_name
okteto_system_pod_init_container_cpu_requests_coresgaugeThis metric represents the CPU requests of a specific pod and init container at that point in time.container_name, pod_name, namespace, node_name, devenv_name, pod_type, controller_type, controller_name
okteto_system_pod_init_container_cpu_limits_coresgaugeThis metric represents the CPU limits of a specific pod and init container at that point in time.container_name, pod_name, namespace, node_name, devenv_name, pod_type, controller_type, controller_name
okteto_system_pod_container_cpu_usage_coresgaugeThis metric represents the CPU usage of a specific pod and standard container at that point in time.container_name, pod_name, namespace, node_name, devenv_name, pod_type, controller_type, controller_name
okteto_system_pod_container_memory_requests_bytesgaugeThis metric represents the memory requested for a specific pod and standard container at that point in time.container_name, pod_name, namespace, node_name, devenv_name, pod_type, controller_type, controller_name
okteto_system_pod_container_memory_limits_bytesgaugeThis metric represents the memory limits for a specific pod and standard container at that point in time.container_name, pod_name, namespace, node_name, devenv_name, pod_type, controller_type, controller_name
okteto_system_pod_init_container_memory_requests_bytesgaugeThis metric represents the memory requested for a specific pod and init container at that point in time.container_name, pod_name, namespace, node_name, devenv_name, pod_type, controller_type, controller_name
okteto_system_pod_init_container_memory_limits_bytesgaugeThis metric represents the memory limits for a specific pod and init container at that point in time.container_name, pod_name, namespace, node_name, devenv_name, pod_type, controller_type, controller_name
okteto_system_pod_container_memory_usage_bytesgaugeThis metric represents the memory usage of a specific pod and standard container at that point in time.container_name, pod_name, namespace, node_name, devenv_name, pod_type, controller_type, controller_name
  • Pod Metrics label definitions:
    • container_name: Contains the name of the container being represented
    • pod_name: Contains the name of the pod being represented
    • namespace: Contains the namespace name
    • node_name: Contains the node name
    • devenv_name: If defined, this represents the name of the deployed development environment it is linked to
    • pod_type: It determines if the pod is in development mode or not, values can be development or standard
    • controller_type: Represents the type of the top controller that created the pod, values can be deployment or statefulset
    • controller_name: Contains the name of the top controller that created the pod

Build Metrics

note

Only successful builds are tracked with okteto_usage_build_duration_seconds.

Metric NameTypeDescriptionLabels
okteto_usage_build_duration_secondshistogramThis represents metrics related to build times of the images that are being built within Okteto. This metric only reflects builds that have successfully completed.devenv_name, image_name, namespace, repository
okteto_usage_build_resultcounterThis represents metrics related to the result of the builds that are being built within Okteto.devenv_name, image_name, namespace, repository, result
  • Build Metrics label definitions:
    • devenv_name: If defined, this represents the name of the deployed development environment it is linked to
    • image_name: Represents the name of the image to be built as it appears in the Okteto Manifest
    • namespace: Contains the okteto cli context from where the request originated
    • repository: Contains the git repository where the okteto manifest that defines this image is hosted
    • result: success, failed or skipped represent the status of the image

Deploy Metrics

note

Only successful deployments are tracked with okteto_usage_deploy_duration_seconds.

Metric NameTypeDescriptionLabels
okteto_usage_deploy_duration_secondshistogramThis represents metrics related to the time it takes to deploy a development environment. This metric only show deployments that have successfully completed.devenv_name, namespace, repository, phase
okteto_usage_deploy_resultcounterThis represents metrics related to the result of the deployment of a development environment.devenv_name, namespace, repository, result
  • Deploy Metrics label definitions:
    • devenv_name: Represents the name of the deployed development environment
    • namespace: Contains the okteto cli context from where the request originated
    • repository: Contains the git repository where the okteto manifest that defines this development environment is hosted
    • phase: Represents the phase of the deployment (either compose or commands) for which the time series is being recorded. compose refers to the Compose section, and commands refers to the Commands section of the Okteto manifest's Deploy section, indicating how long it took to complete. Summing the time series would represent the total length of a Deploy action.
    • result: Can be success or failure to represent the status of the deployment

Namespace Metrics

Metric NameTypeDescriptionLabels
okteto_system_namespace_status_conditiongaugeThis metric represents the status of a namespace. Preview namespaces are not included here.namespace, condition, owner_id
okteto_system_namespace_created_timegaugeThis metric represents the creation time of a namespace.namespace, owner_id
  • Namespace Metrics label definitions:
    • namespace: Contains the namespace name
    • condition: Represents the condition of the namespace, values can be active or sleeping
    • owner_id: Represents the owner ID of the namespace

Preview Metrics

Metric NameTypeDescriptionLabels
okteto_system_preview_status_conditiongaugeThis metric represents the status of a preview.namespace, condition, scope, owner_id
okteto_system_preview_created_timegaugeThis metric represents the creation time of a preview.namespace, scope, owner_id
  • Preview Metrics label definitions:
    • namespace: Contains the namespace name
    • condition: Represents the condition of the preview, values can be active or sleeping
    • scope: Represents the scope of the preview, values can be personal or global
    • owner_id: Represents the owner ID of the preview

User Metrics

Metric NameTypeDescriptionLabels
okteto_system_user_last_seen_timegaugeThis metric represents the last activity of a user.id, external_id, role
  • User Metrics label definitions:
    • id: Contains the user id
    • external_id: The external id of the user
    • role: The role of the user

Troubleshooting and Support

Metric Server Availability

Okteto Insights relies on the Kubernetes Metric Server. If the Metric Server is unavailable, requests to the /metrics endpoint, like requests from a configured scraper, will fail. You can troubleshoot the Metric Server or refer to the documentation for further guidance.